✏️ Новая функция оставляйте заметки прямо в точке изменений на графике

✏️ Новая функция: оставляйте заметки прямо в точке изменений на графике
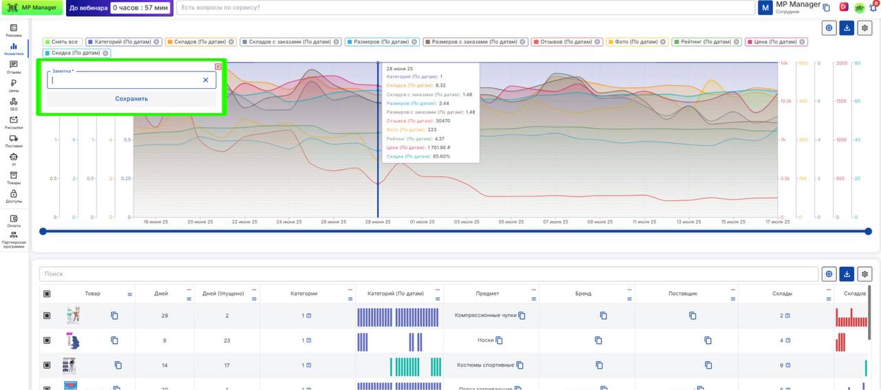
Теперь на всех графиках MP Manager можно оставлять заметки — чтобы фиксировать важные события, идеи, выводы или гипотезы прямо в точке изменения данных.
💡 Как это работает: — Наведите курсор на нужную дату в графике — Нажмите Ctrl или Command на Mac — появится поле для ввода — Добавьте комментарий, сохраните — и он всегда будет на месте, когда вы вернётесь к данным
🔍 Это удобно: — Отслеживать влияние акций, запусков рекламы или смены цен — Делать пометки по динамике остатков, заказов или отзывов — Делегировать и передавать наблюдения коллегам прямо в отчёте
Заметки работают в любом графике и сохраняются для всей команды.
📊 Анализируйте, фиксируйте и возвращайтесь к нужным заметкам в пару кликов.